Application Servers (all)
This dashboard displays charts for all app servers monitored by ProTop for this site regardless of the resource. If more than one app server uses the same name, the values for all those are averaged into one chart.
This can be useful in determining the average app server activity across load-balanced app servers that use the same name.
To see only those application servers monitored by the resource chosen from the ProTop (Alerts) Dashboard, select Application Servers from the dropdown menu.
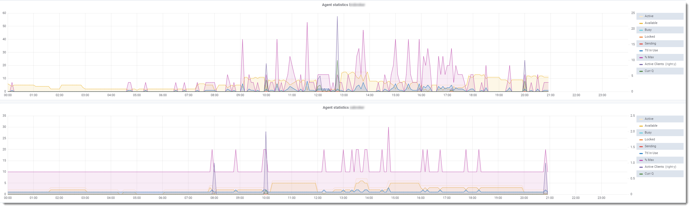
The example below shows statistics for two agents monitored by ProTop.
| Field | Information |
| Active | Number of running agents |
| Available | Number of agents available to fulfill requests |
| Busy | Number of busy agents |
| Locked | Number of locked agents |
| Sending | Number of sending agents |
| Ttl in use | Total number of active/busy/locked/sending agents |
| % Max | Total agents in use divided by MaxAgents, as configured in ubroker.properties |
| Active Clients (right-y) | Number of connected client processes |
| Curr Q | Number of requests to the broker not yet assigned to an agent |
